简介:
物联网管理系统源码 号卡智能管理平台 轻量级物联网综合业务支撑平台
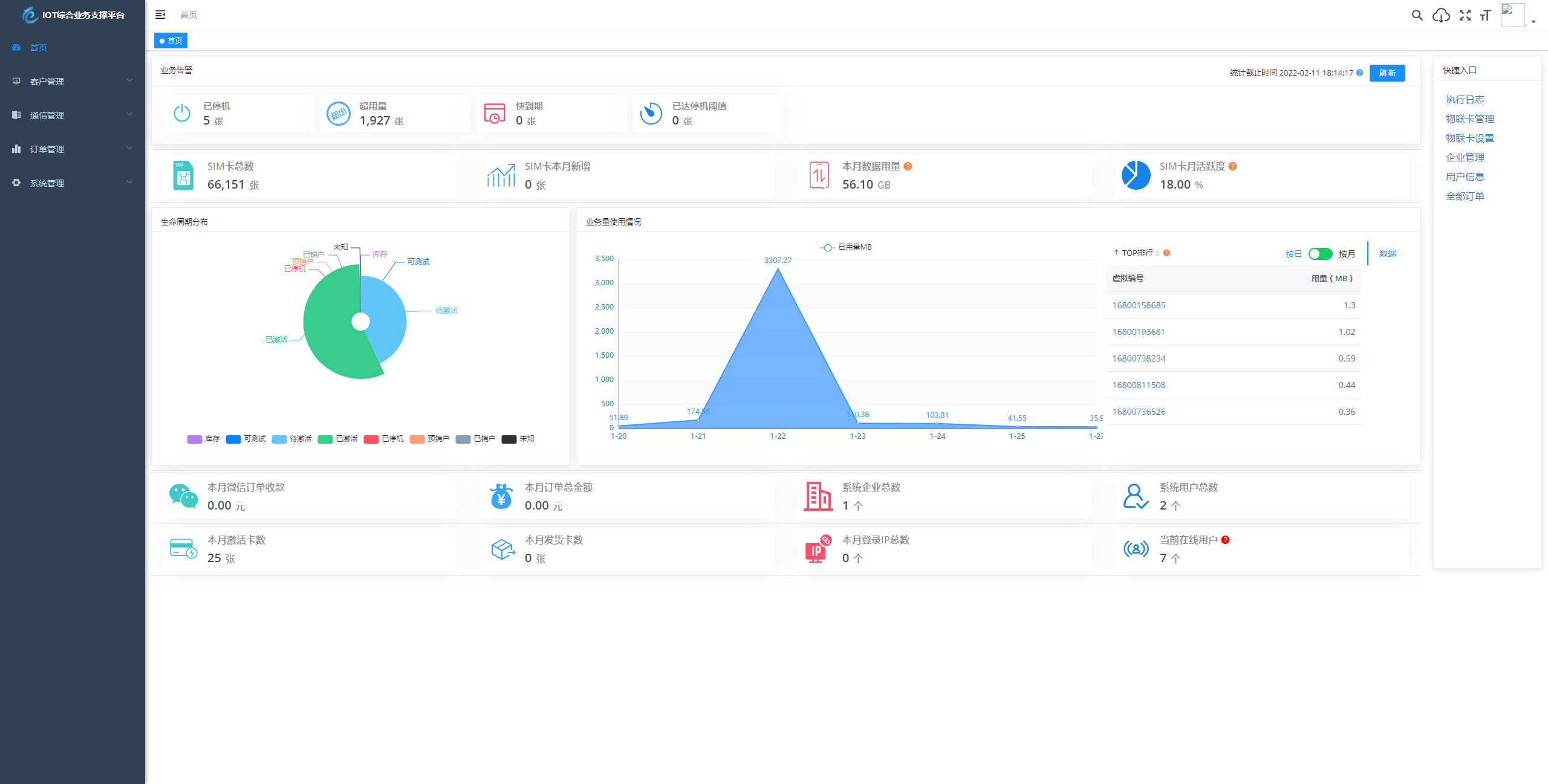
基于 SpringBoot、Vue、Mybatis、RabbitMq、Mysql、Redis 等开发的轻量级的物联网综合业务支撑平台。支持物联网卡、物联网模组、卡+模组融合管理。提供状态、资费、客户、进销存、合同、订单、续费、充值、诊断、账单等功能。
平台可同时接入中国移动、中国电信、中国联通、第三方物联网卡进行统一管理。逐步完善平台,助您快速接入物联网,让万物互联更简单。
图片:





© 版权声明
版权声明
网站名称:
夜晚笔记
永久网址:
内容来源:
本网站的文章部分内容可能来源于网络,仅供大家学习与参考,如有侵权,请联系站长
40028629 进行删除处理。
内容声明:
本站一切资源不代表本站立场,并不代表本站赞同其观点和对其真实性负责。
禁止事项:
本站一律禁止以任何方式发布或转载任何违法的相关信息,访客发现请向站长举报。
资源存储:
本站资源大多存储在云盘,如发现链接失效,请联系我们,我们会第一时间更新。
© 2023 夜晚笔记 版权所有








暂无评论内容